最新版本:1.0
运行平台:微软windows系列操作平台
属于HMI软件范畴,利用该系统建设过程监控系统,使生产管理人员能在在传统的中央控制室或企业网络延伸到的任何一个地方,都能及时、准确、直观地了解目前生产过程的状况,包括设备、工艺、质量等信息,从而结合语音、数据等通讯手段,及时或提前对生产过程控制系统进行必要的干预,实现生产过程的平稳和高效,避免设备和质量事故的发生,为提高生产效率、保证质量、降低事故概率提供了一个良好的工作平台。 应用方式: 1、 调度室集中监控; 2、 临时远程办公或远程调度辅助,甚至通过Internet在家里使用; 3、 借助生产过程WEB实时监控系统招开生产非现场会议; 4、 和生产管理系统集成,扩展应用范围。
提供多种自定义控件,支持标记名的在线配置和显示字体、数值精度、显示颜色等内容的自定义。
提供通讯数据的集中管理
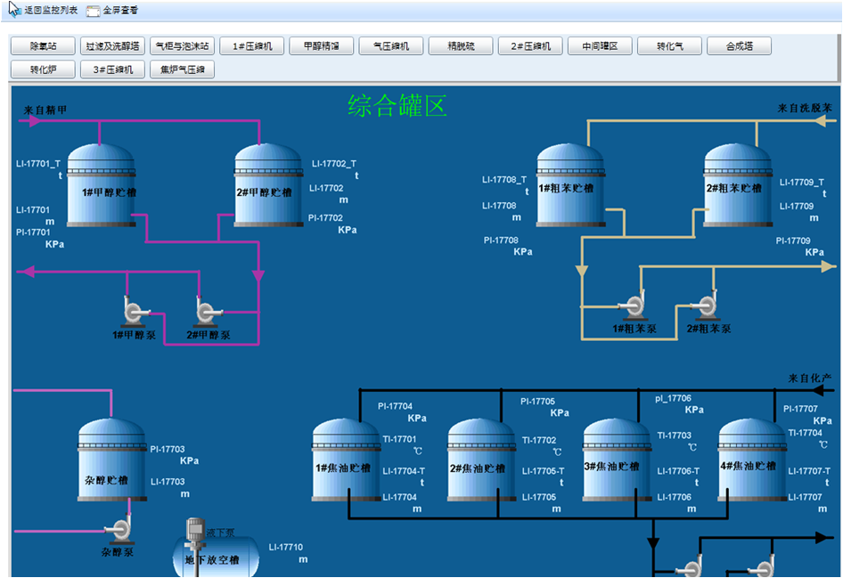
功能界面样例:
本产品完全自主开发,产品升级、技术服务完全本地化。
和传统厂商的基于WEB的生产过程实时监控软件相比,实现同样的功能,花费的成本远低于购买传统厂商的基于WEB的生产过程实时监控软件。
生产过程WEB实时监控系统可以实现局域网和Internet网上对企业生产过程实时监控的相关操作。
可以集成到杰慧"流程式生产管理解决方案"中,实现全面的生产管理需要,也可以和其它的系统进行集成,成为其系统的一部分。
生产过程WEB实时监控系统部署图